写点什么

解锁 DQL 高级玩法——对日志关键信息提取和分析

作者:观测云
  • 2025-09-26
    浙江
  • 本文字数:1303 字

    阅读完需:约 4 分钟

解锁DQL高级玩法——对日志关键信息提取和分析

背景

许多用户在日志查询方面已经积累了一定的使用习惯,尤其是习惯于使用某些查询语法进行高效检索。现在,日志数据全面接入观测云并通过 DataKit 进行采集,用户最关心的问题是:能否通过 DQL 实现以往熟悉的查询方式,甚至更进一步提升效率?答案是肯定的,DQL 不仅具备高度灵活性,还能提供更强大的日志处理能力。下面我们通过一个脱敏后的真实案例,逐步演示如何利用 DQL 高效解析和统计日志。

示例日志

一行典型的业务日志(已脱敏):


{  "timestamp": "2025-06-10 11:09:06.558",  "level": "INFO",  "thread": "XXXXXXXXXXXXXXXXXXXXXX6",  "mdc": {    "traceId": "f961xxxxd4ab8",    "spanId": "96b41dxxxxxx5111c",    "x-st-correlation": "XXXXXXXXXXXXXXXXXX23"  },  "message": "User :aaaabbbdd is rate limited",  "context": "default"}
复制代码

需求分析

用户常见的查询需求可概括为以下几步:


  1. 从日志中提取特定信息(如 userid:aaaabbdd)

  2. 对提取出的信息进行数量统计

  3. 对统计结果进行排序


以往在某些查询平台中,用户可能会编写类似以下的语句(语法仅为示意):


_index=tier3_app_auth _source=aaa _sourceCategory=prod "is rate limited" | parse "\"message\":\"User :* is rate limited\"" as userId | count by userId | sort by _count desc as you can see the log is "User : is rate limited".
复制代码


接下来我们将展示如何通过 DQL 实现相同甚至更优的效果。

DQL 实现

为了清晰体现从解析到统计的完整流程,我们分两步实现:

Step1:提取 userid

通过 DQL 的 regexp_extract() 函数,使用正则表达式从 message 字段中提取 userid:


# explain L('日志索引')::`日志来源`:(regexp_extract(message,'正则表达式', 1) as m1) # DQLL('default')::`san1`:(regexp_extract(message,'User :(.*) is rate limited', 1) as m1)
复制代码


该语句执行后返回提取出的 ml 字段,即 userid。



函数 regexp_extract 中对应参数解释如下:



查询返回的结果如下(m1 列就是日志原文中提取出来的 uesrid):


Step2:统计与排序

接下来我们使用嵌套查询,对上一步提取出的 ml(userid)进行计数和排序:


# datasource 数据来源# target_clause 指定要查询的列# by-clause 分组依据# sorder-by-clause 排序查询结果
'''L::( __datasource__):( __target_clause__) by-clause sorder-by-clause '''
# DQL结构拆解'''
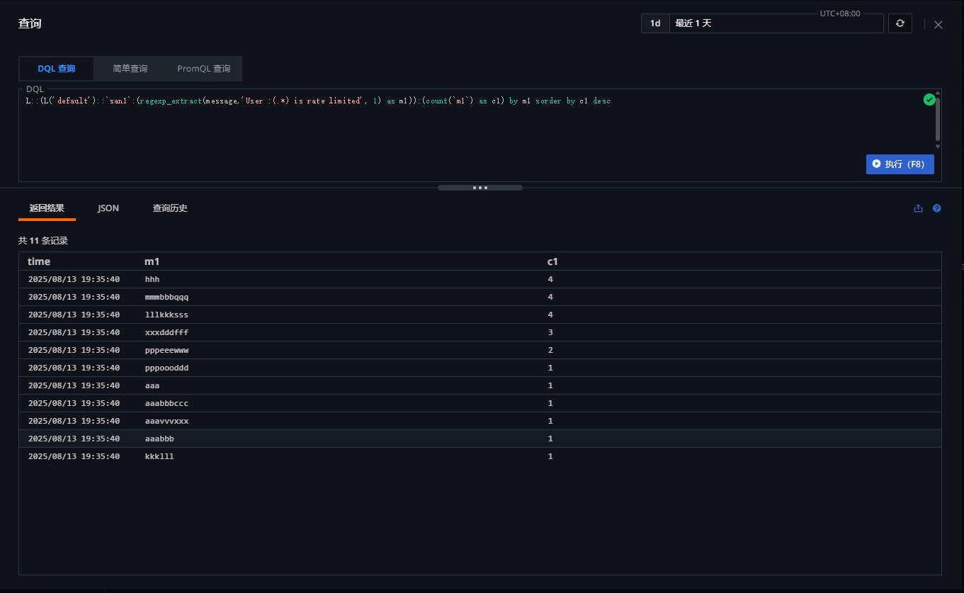
L::( L('default')::`san1`:( regexp_extract(message,'User :(.*) is rate limited', 1) as m1 )):( count(`m1`) as c1) by m1 sorder by c1 desc
'''

# DQLL::(L('default')::`san1`:(regexp_extract(message,'User :(.*) is rate limited', 1) as m1)):(count(`m1`) as c1) by m1 sorder by c1 desc
复制代码


执行结果:


  • ml:提取出的 userid

  • c1:该 userid 出现的次数

  • 结果按 c1 降序排列


总结

通过正则提取 + 嵌套查询的组合,DQL 能够高效完成日志解析、统计和排序等复杂操作。依托观测云的高性能日志处理引擎,即使在大规模数据场景下,查询仍能秒级返回结果。DQL 语法简洁却功能强大,支持用户在不改变原有检索习惯的基础上,进一步提升日志分析效率与灵活性。

用户头像

观测云

关注

还未添加个人签名 2021-02-08 加入

云时代的系统可观测平台

评论

发布
暂无评论
解锁DQL高级玩法——对日志关键信息提取和分析_dql_观测云_InfoQ写作社区