Cloudflare“变更魔咒”复盘:云智慧 AI 智能巡检 Agent 重磅发布,如何守住运维的最后一道防线?

楔子:两次宕机,同一核心根源
近期,全球互联网的“守门人”Cloudflare,短短半月,因同一核心问题两次出现服务故障。
• 11 月 18 日,一个 Bot 管理逻辑的 Bug,让全球数百万网站陷入瘫痪。
• 12 月 5 日,一次旨在修复漏洞的配置变更,再次引发了全网流量异常。
事后复盘,结论直指让大部分运维工程师高度警惕的词——变更。
“变更未能在一个隔离环境中被充分验证,就扩散到了全球网络。”
这不是意外事件,而是我们在平衡业务敏捷性与系统稳定性的过程中,一次值得反思的失衡。它提醒我们,在快速迭代和系统稳健之间,需要持续寻找更可持续的协同点。
业务需求下的“不可能三角”
Cloudflare 的困境,是许多数字化企业的共同写照。我们正处在一个业务需求“既要又要”的时代:
• 既要快速迭代:市场不等人,新功能、新策略以“周”甚至“天”为单位上线。
• 又要绝对稳定:任何一次分钟级的抖动,都可能造成巨大的商业损失和品牌信誉伤害。
这种矛盾,对运维团队而言,形成了一个看似无解的“不可能三角”:
速度 vs. 覆盖度
业务要求“快”,但一次变更是“牵一发而动全身”。人工巡检想查全,就快不了;想快,就可能有遗漏。
经验 vs. 复杂性
依赖传统经验判断,已难以覆盖日益复杂的系统架构带来的全部风险点。
时效 vs. 深度
故障的黄金窗口只有几分钟。有限时间里,人工巡检聚焦 “点、线” 层面的基础核查,无法深入开展 “面” 级的根因剖析。
当业务需求与运维能力出现差距时,潜在风险发生的概率会显著增加。我们真的只能在“快”和“稳”之间做取舍吗?
平行宇宙|如果 Cloudflare 拥有“巡检大脑”
让我们开启一个思想实验:如果 Cloudflare 的运维体系中,部署了云智慧 AI 智能巡检 Agent,故事会如何改写?
场景:变更发布后的“黄金五分钟”
• 现实世界:配置变更后,工程师们密切监控大盘指标,持续跟踪系统状态变化。当问题暴露时,故障已扩散至全球。
• 平行宇宙:变更流程结束的瞬间,AI Agent 被自动触发,开始执行“变更后验证”巡检任务。
◆ 第 1 分钟:AI Agent 自动锁定变更对象,并基于 CMDB 和 APM 的拓扑关系,瞬间识别出所有可能受影响的下游服务。
◆ 第 3 分钟:Agent 完成对所有关联组件的指标分析,并与变更前的"平稳状态"进行基线对比。
◆ 第 5 分钟:一份“变更影响报告”自动生成,并推送到运维团队。
“高危预警:核心 Bot 管理服务 CPU 使用率在变更后出现 10%的异常增高,特征文件大小环比暴增 300%。初步诊断:与本次配置变更强相关。建议:立即回滚!”
结果:在故障扩散前,AI 已吹响哨声,一场 P0 级事故被扼杀在摇篮里。
云智慧 AI 智能巡检 Agent 揭秘
“上面的‘平行宇宙’并非科幻,而是云智慧 DOOP v7.0.2 带来的全新能力。它不是简单地替代人工点击,而是从根本上重构了巡检的逻辑,为运维团队提供了强大的“安全气囊”。
亮点一:AI 智能阈值推荐——告别手动配置,让 AI 成为风险“吹哨人”
•痛点:传统监控的阈值设置面临两难——偏低易产生较多误报,偏高则可能遗漏关键风险。
•云智慧 AI 智能巡检 Agent 解法:系统基于历史数据自动学习,为每个指标推荐最佳阈值区间,无需人工干预,误报率大幅降低,风险识别能力提升 50%+。
亮点二:业务系统关联巡检——从“单点验证”到“全链路巡检”
•痛点:运维变更后,往往聚焦于 “具体修改内容”,而变更带来的“关联影响”常易被忽略。
•云智慧 AI 智能巡检 Agent 解法:自动打通 CMDB 等数据孤岛,构建“业务-应用-服务-组件-资源”的全链路拓扑。当变更一台数据库时,它会自动对所有关联项进行健康度扫描,实现真正的“牵一发而知全身”。
亮点三:分层级巡检报告——从“数据报告”到“决策建议”
• 痛点:传统巡检报告多以数据与图表罗列为主,难以满足管理者的高效阅读需求,对执行者也缺乏精准实操指引。
• 云智慧 AI 智能巡检 Agent 解法:提供“双版本”报告,满足不同角色的业务需求。
◆ To 管理者:用自然语言生成“风险摘要”和“优化建议”,1 分钟看懂全局健康度。
◆ To 工程师:提供指标趋势、异常快照、根因指针,直接赋能技术团队进行修复。
亮点四:灵活的执行策略——从“被动响应”到“主动规划”
• 痛点:巡检任务的灵活性不足,难以充分适配临时性、周期性的复杂需求场景。
• 云智慧 AI 智能巡检 Agent 解法:支持周期性自动巡检(日/周/月)和按需单次执行(立即/定时),完美适配日常例行检查和变更后验证等多种场景。
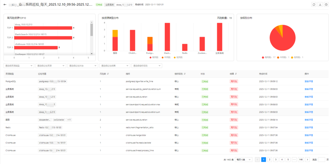
产品亮点五:多维度风险可视化——从“数据海洋”到“风险雷达”
• 痛点:面对海量监控数据,难以快速发现关键问题和风险分布。
• 云智慧 AI 智能巡检 Agent 解法:提供 TOP10 风险榜单、风险级别分布、资源类型透视等多种可视化视图,助力运维人员快速识别“重灾区”,宏观把控系统健康态势。
终章|价值对照——重塑运维的 ROI
引入云智慧 AI 智能巡检 Agent,为企业带来的不仅是工具效率的提升,更是运维价值的重塑。
Cloudflare 的事故不是终点,而是起点。它让我们重新思考:在业务高速发展的今天,运维的价值不应再是“背锅侠”或“救火队”,而应成为企业稳定发展的“压舱石”和“推进器”。
是时候给您的运维体系装上“AI 大脑”了。







评论