让文件存储“会说话”:vePFS 数据洞察功能全新发布

文件存储 vePFS,是火山引擎推出的一款并行文件存储服务,具备高吞吐、低延时、可扩展的特性。其核心优势在于拥有极致的性能表现,并且与火山引擎的各类计算产品,共同构建了成熟的配套解决方案,是 AI 大模型、自动驾驶、高性能计算(HPC)等场景的首选高性能文件系统。
在 AI 大模型与自动驾驶等前沿领域,海量数据正以前所未有的速度涌入文件存储。然而,传统文件存储如同“黑箱”,管理者难以洞悉其内部运行状态,无法精准定位热点数据,也无法基于数据特征优化存储成本与性能。火山引擎文件存储 vePFS 数据洞察功能的推出,旨在打破这一困局,释放数据潜力,让文件存储从“存得下”进化为“看得清、管得好”,真正成为企业的智能数据管家。
一、数据爆炸时代的文件存储“洞察之困”
随着 AI 业务的飞速发展,数据正以前所未有的速度积累,企业在享受数据红利的同时,也普遍陷入了三大困境:
成本失控
资源浪费:大量冷数据、冗余数据长期占用昂贵的高性能文件存储,导致存储成本居高不下。
预算黑洞:缺乏清晰的成本归因视图,无法将存储开销与具体业务或项目关联,预算规划与成本优化如同盲人摸象。
管理低效
数据沼泽:面对海量文件和目录,无法快速了解数据分布、识别热点、定位“小文件元凶”,数据管理陷入混乱。
人力负担:依赖人工脚本或手动巡检进行数据分析、清理、归档和迁移,效率低下且容易出错,运维团队不堪重负。
风险暗藏
性能瓶颈:海量小文件平铺、访问目录集中等不当使用方式,严重拖累文件系统性能,影响上层应用的响应速度和稳定性。
安全与合规:无法有效监控数据访问和提供审计报告,难以发现异常行为,给数据安全与合规带来巨大挑战。
传统文件存储因其面向高性能的设计初衷,层级树状结构扫描慢的架构限制,以及仅记录基础属性、缺乏内容描述的元数据局限,长期处于 “数据洞察的荒漠”。
二、破局之道:vePFS 数据洞察,您的智能数据管家
vePFS 数据洞察功能,通过对文件系统元数据的秒级扫描和深度分析,为用户提供前所未有的数据可见性,将用户从繁杂的数据管理工作中解放出来,聚焦于业务创新。
底层机制:坚实的数据分析引擎
元数据秒级扫描:通过原子操作优化、无锁并发调度、多链路高效通信等技术进行智能并发扫描,实现海量文件元数据的快速遍历,为上层分析提供最新、最全的数据底座。
灵活的策略引擎:内置强大的策略引擎,用户可根据文件大小、属性、访问/创建/修改时间、路径等多种条件,自由组合,定义出符合业务逻辑的复杂分析策略。
自动化任务调度:支持一次性、定时、周期性任务,轻松实现数据分析与管理的自动化。
核心功能:全面的数据可视化与自定义分析
vePFS 数据洞察功能以“服务管理 - 智能内置看板 -自定义策略”为核心链路,提供全流程便捷易用的洞察服务。
服务管理:按需激活,精细管控。
支持为每个文件系统独立启停数据洞察服务,用户可一目了然地查看各文件系统的服务状态,按需开启,避免资源浪费。
智能看板:多维度可视化,一键洞悉全局
存储全局视图:提供完整的文件系统目录树可视化查询,用户可快速定位目标目录,查看任意目录的容量增长曲线与增量占比。
多维下钻分析:支持按目录、文件类型、文件大小、访问热度等多个维度进行层层下钻,深入探查每一个数据细节。
个性化看板:用户可按需收藏关注目录、配置可交互的分析图表、下载和管理看板数据,满足多样化的分析需求。
自定义策略:从“被动看”到“主动管”
精细化配置:除丰富的内置看板外,数据洞察还提供了灵活的多规则组策略,便于用户按需配置,支持定时、周期性任务,实现“千人千面”的精细化分析。
易用性优化:数据洞察功能提供了简洁易用的可视化 WEB 界面,同时也为开发者提供 JSON 编辑器,用于编写复杂的分析策略,并支持与可视化配置同步切换。分析结果可一键导出至 vePFS、TOS 或用户本地,也可投递至日志服务 TLS 进行二次分析,便于用户根据自身使用习惯进行离线分析与数据管理。
应用联动:高效的文件系统管理
开放的 API/SDK:数据洞察提供丰富的 API 和 SDK,用户可以轻松地将 vePFS 的数据洞察能力集成到现有的运维平台或数据治理门户中,打通数据管理的“最后一公里”。
不止于“看”,更在于“行动”:数据洞察的终极目标是驱动行动。用户可基于分析结果,联动 vePFS 的 Quota、QoS、数据流动、审计日志等功能,进一步执行数据的管理、归档、删除等操作,形成从洞察到优化的完整闭环。
洞察示例:典型的洞察应用场景
目录树:用户可以通过完整目录树,快速掌握文件系统的目录分布情况。该功能支持下钻到任意子目录,以便查看子目录在指定时间范围内的容量变化趋势,有助于用户判断各目录容量的增减是否符合预期。同时还支持对目录进行搜索和收藏,用户能够一键查看需要重点关注的目录。
TOP 看板:内置多种属性的 TOP 列表,包括长期未访问目录、容量增长或减少最快的目录、文件扩展名占比,以及 Fileset 已用容量与文件数等。借助此系列看板,用户能够从不同维度,全面掌握文件系统的使用情况。再结合具体的业务场景,便可判断文件系统的使用健康度,进一步明确下钻异常数据的方向。
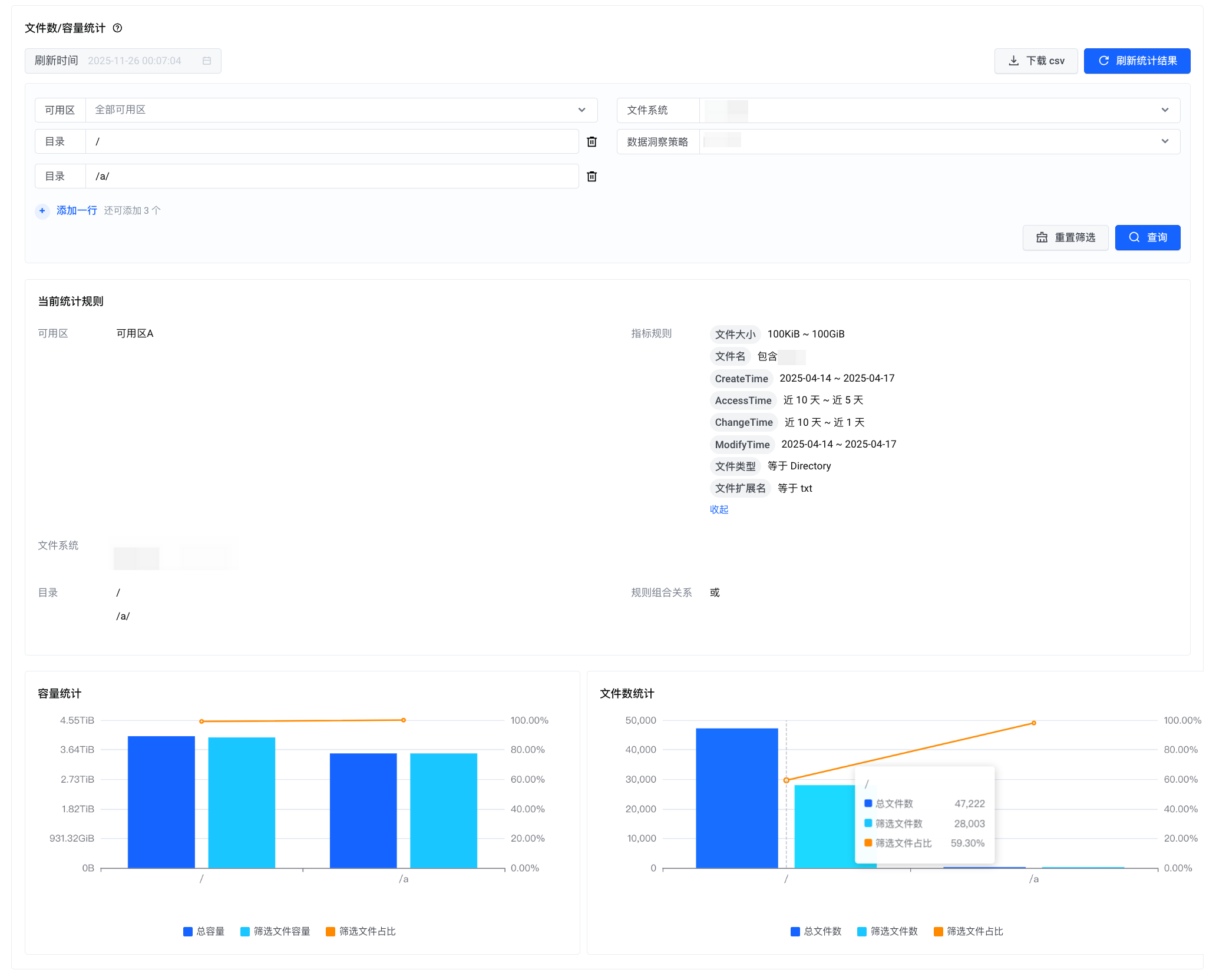
文件数和容量统计:系统将依据用户配置的目录及统计规则,提供指定目录的文件数量与容量统计数据,以及该目录下符合规则的文件数量与容量统计数据,并计算出各自的占比情况。如此一来,用户能够清晰地知晓某个目录下符合(或不符合)预期的文件占比,进而实现更为有效的数据管理。
三、价值呈现:可量化的降本增效成果
vePFS 数据洞察旨在为用户带来实实在在的业务价值,帮助某自动驾驶用户实现了近 30% 的存储成本优化。
业务痛点:某自动驾驶企业每日产生海量的传感器原始数据和标注数据,混合存储在高性能文件存储中用于模型训练,导致存储成本居高不下。其中,超过 60 天的旧数据访问频率极低,却难以识别和有效管理。
解决方案:用户通过运行 vePFS 数据洞察自定义策略,精准识别出超过 60 天未被访问的文件。分析结果显示,这部分数据持续占用了近 40% 的昂贵存储空间。基于数据洞察导出的文件列表,通过 vePFS 提供的数据流动沉降、删除功能,将这些冷数据自动流转至成本更低的对象存储中,进而删除冗余数据,成功释放了大量高性能存储空间。后续,通过日常分析看板,客户能高效监控文件系统子目录的容量变化和长期未访问目录的动态,实现了精细化数据管理。
价值:
成本节省:预计每年可节省近 30% 的存储总拥有成本(TCO)。
效率提升:释放出的高性能存储空间可用于加速核心研发流程,显著提升了资源利用率和研发效率。
结语:让每一份数据释放更大的价值
在数据驱动的时代,文件存储不应再是“沉默的仓库”,而应是企业的核心数据资产。vePFS 数据洞察功能,以技术创新打破了文件存储与数据分析之间的壁垒,让每一份数据的价值都清晰可见,让每一次存储决策都有据可依。从今天起,选择 vePFS 数据洞察,告别“数据黑箱”,开启文件存储的“透明化”管理新时代。
点击【阅读原文】,了解更多 vePFS 信息。







评论