开箱即用的 GoWind Admin|风行,企业级前后端一体中后台框架:介绍
开箱即用的 GoWind Admin|风行,企业级前后端一体中后台框架:介绍
风行(GoWind Admin)是一款开箱即用的企业级 Golang 全栈中后台管理框架,品牌 slogan:让中后台开发如风般自由。
系统后端基于 GO 微服务框架go-kratos,前端基于 Vue 微服务框架Vben Admin,兼顾微服务的扩展性与单体部署的便捷性。
尽管依托微服务框架设计,但系统前后端均支持单体架构模式开发与部署,灵活适配不同团队规模及项目复杂度需求,平衡灵活性与易用性。
产品具备上手简易、功能完备的核心优势,依托风行对企业级场景的深度适配能力,可助力开发者快速落地各类企业级管理系统项目,大幅提升开发效率。
演示地址
前端地址:http://124.221.26.30:8080/
后端 Swagger 地址:http://124.221.26.30:7788/docs/
默认账号密码:
admin/admin
风行·核心技术栈
秉持高效、稳定、可扩展的技术选型理念,系统核心技术栈如下:
前端基于 Vue + TypeScript + Ant Design Vue + Vben Admin
风行·快速上手指南
后端
一键安装golang和docker等前置依赖:
一键安装三方组件和go-wind-admin服务:
前端
1. 安装 Node.js(npm 随 Node.js 自带):
访问 Node.js 官方下载页:https://nodejs.org/,下载对应系统(Windows/macOS/Linux)的 LTS 稳定版本并安装。
安装完成后,打开终端/命令提示符,输入以下命令验证安装成功:
2. 安装 pnpm:
3. 启动前端服务:
进入 frontend 目录,执行以下命令,完成前端依赖安装、编译并启动开发模式:
访问测试
前端地址:http://localhost:5666, 登录账号:
admin,密码:admin
风行·核心功能列表
风行·后台截图展示
后台用户登录界面
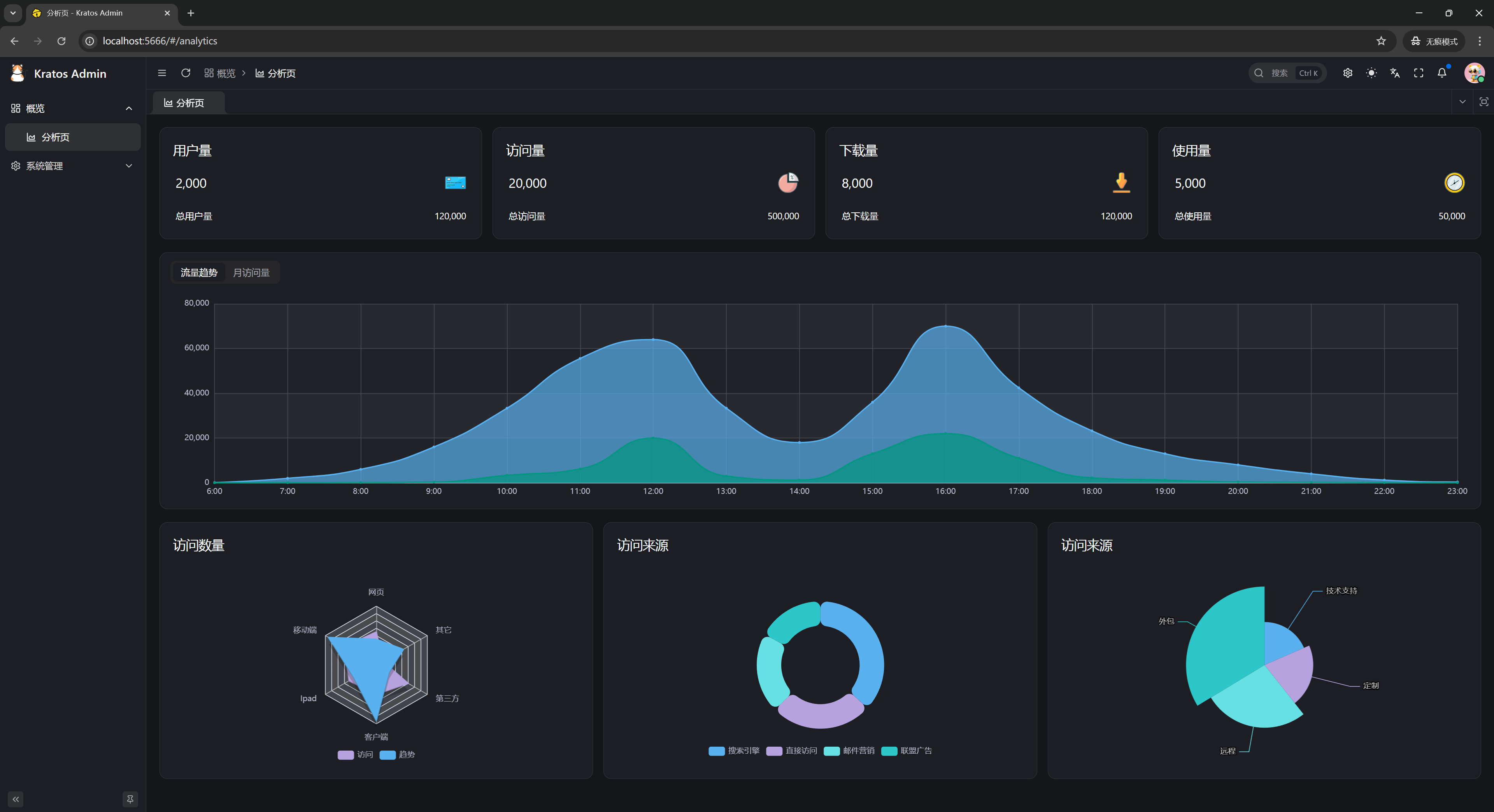
后台分析界面
租户管理界面
租户创建界面
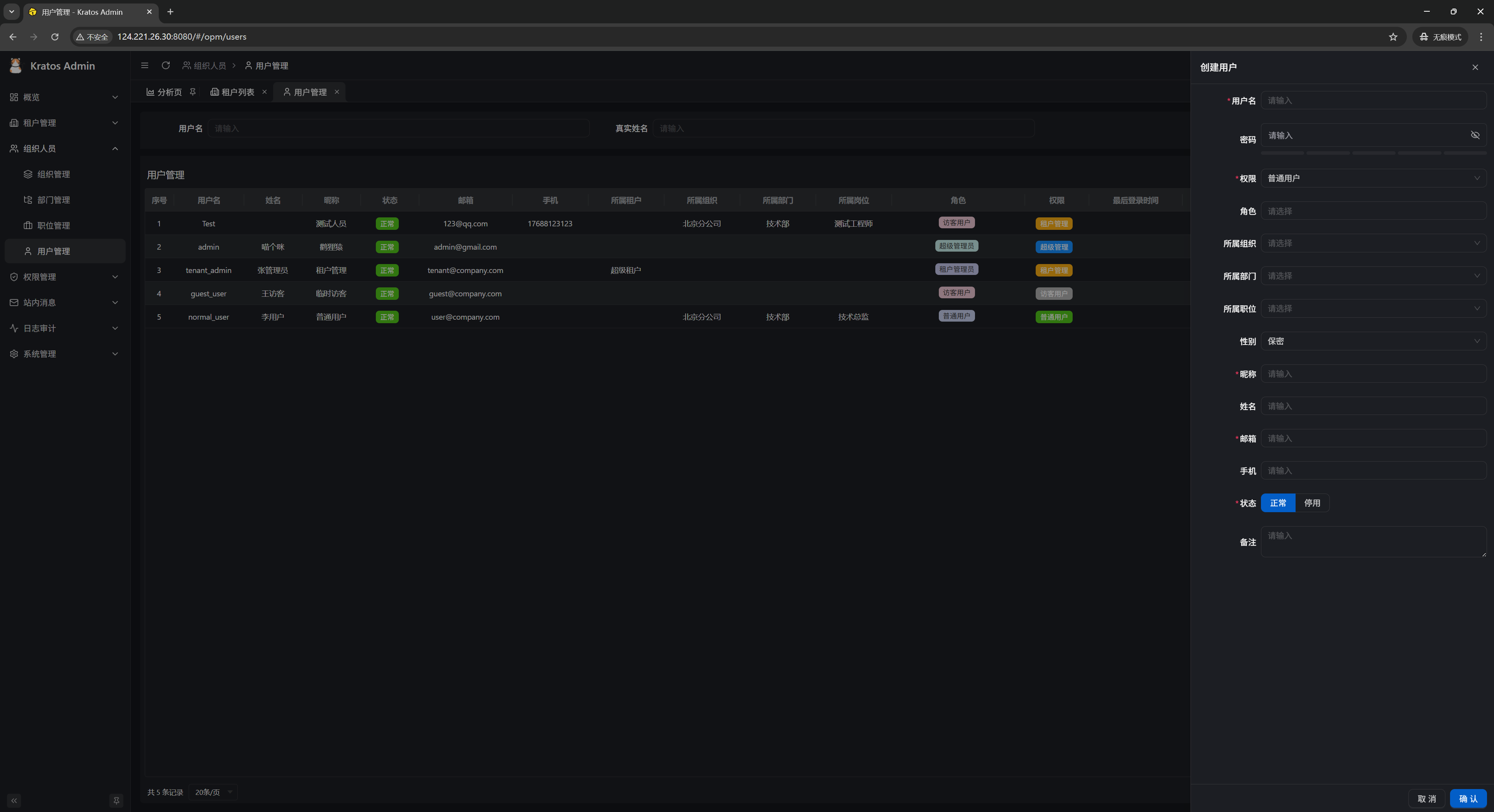
用户管理界面
用户创建界面
组织管理界面
组织创建界面
部门管理界面
部门创建界面
职位管理界面
职位创建界面
角色管理界面
角色创建界面
后台目录管理界面
后台目录创建界面
调度任务管理界面
调度任务创建界面
数据字典管理界面
数据字典条目创建界面
API 资源管理界面
登录限制管理界面
后台登录日志列表界面
后台操作日志列表界面
站内信消息管理界面
站内信消息发布界面
后端内置 Swagger UI 界面
风行(Go Wind Admin)·项目代码
版权声明: 本文为 InfoQ 作者【喵个咪】的原创文章。
原文链接:【http://xie.infoq.cn/article/7f788d945ee353a60fceccd49】。文章转载请联系作者。







评论