阿里云 RDS MySQL 可观测性最佳实践

阿里云 RDS MySQL
阿里云 RDS MySQL (Relational Database Service) 是一种稳定可靠、可弹性伸缩的在线云数据库服务,它基于阿里巴巴 MySQL 源码分支的深度优化。RDS MySQL 支持实例管理、账号管理、数据库管理、备份恢复、白名单、透明数据加密以及数据迁移等基本功能。开箱即用,默认采用一主一备的高可用架构,故障时自动切换等等,可根据业务压力弹性扩缩容,同时,阿里云 RDS MySQL 提供丰富的安全功能、自动/定期备份数据快照功能,确保数据的安全性和可靠性,帮助用户高效地构建和管理云上应用环境。
观测云
观测云是一款专为 IT 工程师打造的全链路可观测产品,它集成了基础设施监控、应用程序性能监控和日志管理,为整个技术栈提供实时可观察性。这款产品能够帮助工程师全面了解端到端的用户体验追踪,了解应用内函数的每一次调用,以及全面监控云时代的基础设施。此外,观测云还具备快速发现系统安全风险的能力,为数字化时代提供安全保障。
观测云作为一款强大的全链路可观测性平台,能够为阿里云 RDS MySQL (Relational Database Service) 提供全方位的监控解决方案。通过与阿里云 RDS MySQL 的无缝集成,观测云可以实时采集 RDS 实例的性能指标、日志数据和追踪信息,实现从基础设施到应用层面的全面监控。用户不仅能够直观地查看 CPU、内存、网络、磁盘等关键指标的实时状态和历史趋势,还可以通过观测云的智能告警功能及时发现并处理异常情况。此外,观测云支持将 RDS 数据与其他云服务或本地应用的监控数据进行关联分析,帮助用户从全局视角洞察系统运行状况,优化资源配置,提升运维效率,确保阿里云 RDS 环境的稳定运行和高效管理。
采集器配置
- 登陆观测云控制台 
- 点击【集成】菜单,选择【云账号管理】 
- 点击【添加云账号】,选择【阿里云】,填写界面所需的信息,如之前已配置过云账号信息,则忽略此步骤 
- 点击【测试】,测试成功后点击【保存】,如果测试失败,请检查相关配置信息是否正确,并重新测试 
- 点击【云账号管理】列表上可以看到已添加的云账号,点击相应的云账号,进入详情页 
- 点击云账号详情页的【集成】按钮,在未安装列表下,找到 阿里云 RDS MySQL,点击【安装】按钮,弹出安装界面安装即可。 
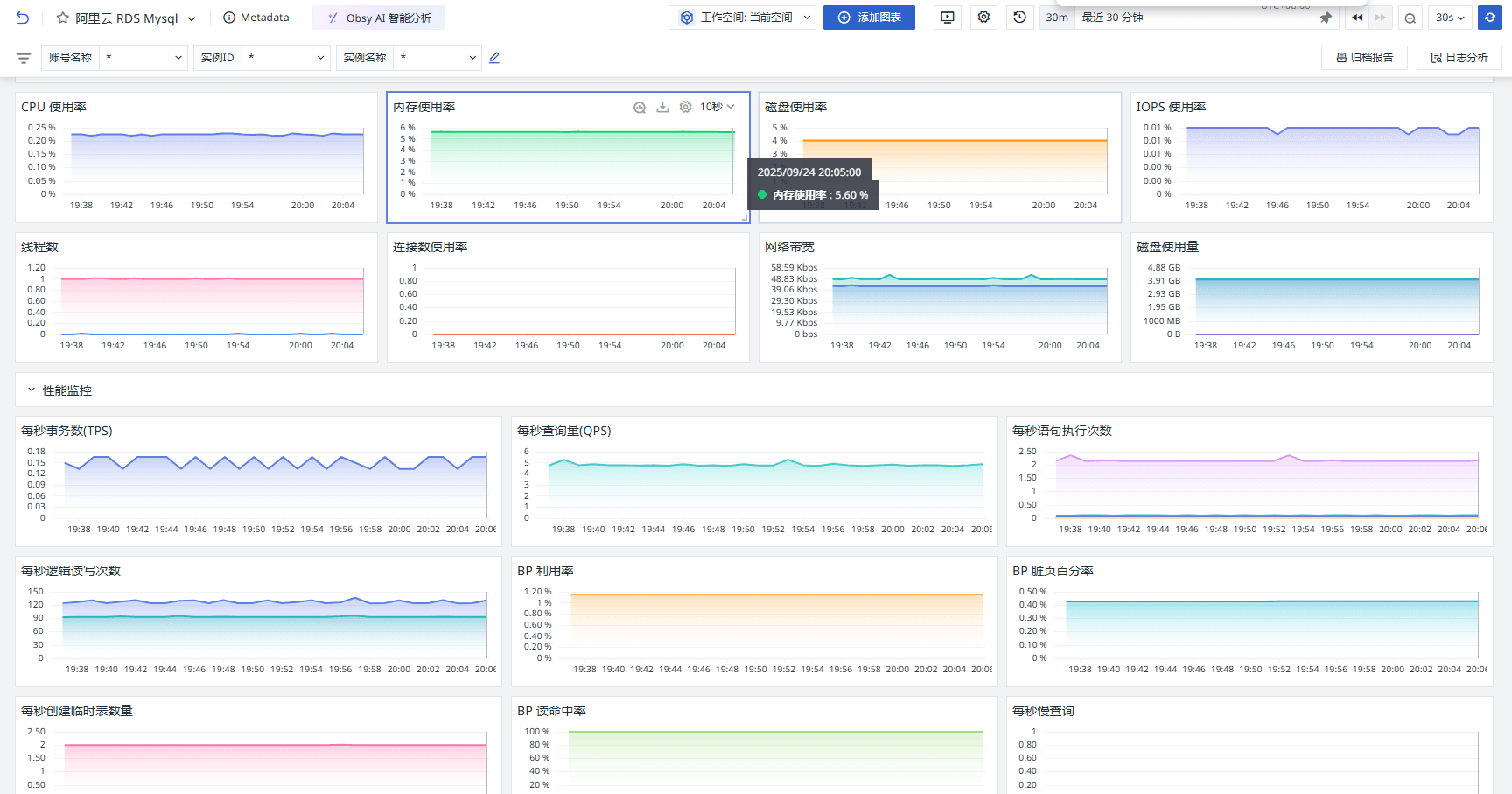
关键指标
 
 场景视图
登录观测云控制台,点击「场景」 -「新建仪表板」,输入 “阿里云 RDS Mysql”, 选择 “阿里云 RDS Mysql”,点击 “确定” 即可添加视图。
概览里面可以看到实例相关信息。
 
 资源监控、性能监控和 InnoDB 的运行情况。
 
 监控器(告警)
观测云内置了监控器模板,可以选择从模版创建监控器,并开启适合业务的监控器以及时通知相关成员关注问题,触发条件、频率等信息可以依据实际业务进行调整。
登录观测云控制台,点击「监控」 -「新建监控器」,输入 “阿里云 RDS Mysql”, 选择对应的监控器,点击 “确定” 即可添加。
 
 总结
通过将阿里云 RDS MySQL 的原生监控数据集成到观测云平台,用户可以实现更全面、更高效的数据监控与分析。观测云作为一个强大的可观测性平台,能够将阿里云 RDS MySQL 的监控数据与自身丰富的数据处理和可视化能力相结合。用户不仅可以实时查看 RDS MySQL 的运行状态,如 CPU 使用率、内存使用率、连接数使用率等关键指标,还可以通过观测云的智能告警功能,快速发现并响应潜在的性能问题或异常情况。此外,观测云支持多种数据源的整合,能够将 RDS MySQL 数据与其他云服务或本地应用的监控数据进行关联分析,帮助用户从全局视角洞察系统的健康状况,从而更好地优化资源配置、提升系统稳定性,并为后续的运维决策提供有力支持。








 
    
评论