嘉为蓝鲸 WeOps 一体化智能运维平台 V5.27&V4.27:应用资产统一管理 + 监控灵活分析,运维效率翻倍

官网原文(免费申请演示):嘉为蓝鲸WeOps上新|WeOpsV5.27&V4.27:工单进度清晰可视,移动办公高效掌控
嘉为蓝鲸WeOps一体化智能运维平台(订阅制)是为企业的 IT 运维部门提供覆盖资源管理、监控告警、自动化运维、IT 服务台、日志管理、APM 监控等多项功能为一体的运维工具,通过打通各业务单元、贯穿各技术栈,以故障定位和全生命周期管理为核心,持续保障业务连续性。
平台已接入 DeepSeek、通义千问、OpenAI 等大模型,持续打造 AI 创新运维场景
01. WeOps V5.27&V4.27 正式发布,新版本更新的主要内容有:
移动端工单流程图:服务台移动端新增流程进度视图,便捷掌握工单进度。
知识库阅读记录:支持查看文章阅读人员与阅读时间,阅读效果可量化、可追溯。
全文检索应用资产:支持按应用名称检索相关资产,便于应用管理员统一查看管理。
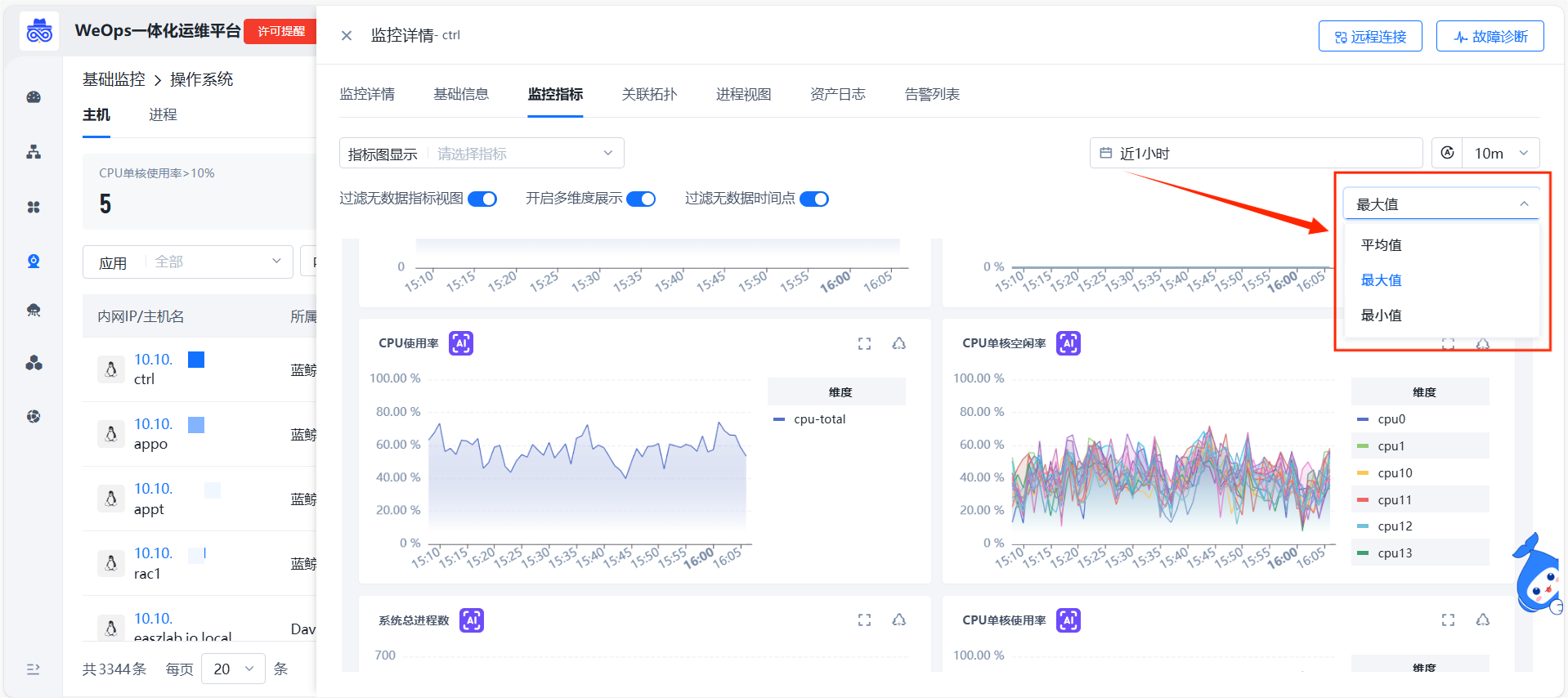
监控视图汇聚方式扩展:监控指标拓展最小值/最大值汇聚视图,满足更多场景视角。
02. 移动端工单流程图:流程可视,进展随身
为方便用户在外出或移动场景下实时掌握工单处理进度,服务台移动端新增工单流程图功能。用户可直观查看当前工单所处的处理节点与完整流转路径,随时随地跟踪进展,提升协同透明度和响应效率。
03. 知识库阅读追踪:阅读可溯,效果可量
新版本支持对知识库文章的阅读情况进行精细化追踪。用户点击文章阅读量,即可查看详细的阅读人员列表以及最早阅读时间。该功能将阅读量这一抽象数字转化为具体、可查的数据,实现了阅读效果的量化管理,为知识库的内容运营和优化提供了直接依据。
04. 全文检索应用资产:应用视角,一览无余
在复杂的 IT 环境中,应用关联的资产往往分散难寻。新版本支持按应用进行全文检索,管理员可快速定位并查看任一应用下的所有关联资产信息,实现资产归属的统一透视与集中管理,提升运维管理的规范性和效率。
05. 监控视图汇聚方式扩展:灵活聚合,精准分析
日常运维监控中,面对同一组指标,不同的分析场景往往需要不同的数据视角。例如,观察整体负载需看平均值,排查异常波动则需关注最大值,固定的聚合方式难以兼顾多种需求。新版本支持平均值/最大值/最小值汇聚指标监控视图,用户可根据分析场景,选择不同的数据汇聚方式,让视图精准匹配当下的分析目标。
06. 其他拓展优化
除了上述的功能新增外,WeOps V5.27&V4.27 版本还进行了以下功能拓展和优化。
监控:应用监控主机列表显示字段可按需设置。
服务台:工单流程图支持显示未处理节点的负责人。







评论